Where Can I View VOBGetter℠ Results for the Entire Census?

  • Updated

Issue

I want to review the history of VOBGetter℠ results for the entire census in one place. 

Environment

Kipu EMR, Roles: Super Admin, Features: Kipu BI Admin, Reports: Kipu BI

Resolution

There are two ways to review the history of VOBGetter℠ results.

Kipu BI

If your facility has Kipu BI enabled, users with the required Kipu BI permissions can follow these steps.

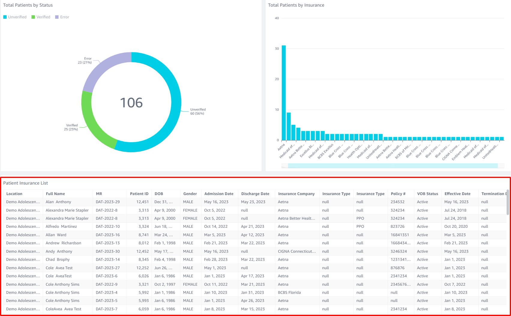
  1. Select the Reports tab, then the Kipu BI tab.
  2. Click the Intake tab and then select the VOB option.
  3. Scroll to the bottom of the VOB data to the Patient Insurance List section to view the data.

     

    • You can expand the data to view only one section at a time by hovering over the top right corner of the field of data and choosing the two arrows pointing away from each other to maximize the view. 

       

    • To exit this view select the two arrows pointing at each other in the top right corner and select them to minimize.

Konnector

If your organization does not have the Kipu BI enabled, Super Admins can follow these steps:

  1. Select your Initials in the top right corner and choose Settings.

  2. Click on the Integrations tab and then the Konnectors option.
  3. Within the Konnectors options select the VOBGetter℠ button to filter, and then click the Hx button.

Additional Information

  • To learn more about the Intake Dashboard under the Kipu BI reports, click here.
  • To learn more about verifying patient benefits with the VOBGetter℠, click here.
  • To learn more about setting up a Konnector, click here.

Was this article helpful?

0 out of 0 found this helpful

Comments

0 comments

Article is closed for comments.